Hi Power Virtual Agents community! I’m part of the team who help customers design and deliver Power Virtual Agents solutions. I’m very pleased to announce a new service for those of you who are passionate about your PVA bot.
Customers love how easy it is for them to use the analytics in PVA to understand user behavior, iterating their bots to make great experiences. Commonly, once they are doing this, they ask some follow-up questions:
- How can I share my bots’ data with my boss (they don’t want to always use PVA…)
- Can I create custom reports based on the data you emit?
- Do I have to write custom code to get at my bots data?
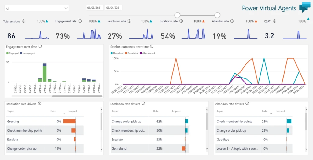
To solve this we have put together the Custom Analytics solution for Power Virtual Agents! This solution brings all your bots’ reports and trace data into Power BI, where you can customize it and share it with your organization.

The solution uses both Power BI Desktop and Power BI DataFlows – allowing you to develop and customize as you wish, but without the need to write custom code. The report itself gives you easy access to all the trace information that PVA emits, so you can, for example, build metrics on what customers are typing into PVA, and how confident PVA was about the right topic to send them to.
Setting up the report takes only a few minutes and does not require a Power BI premium license. So please, try the custom analytics solution now, and let us know what you think!
We discuss Custom Analytics in our latest Build-a-Bot episode:
