Data is one of the key resources to making informed, contextual decisions. Without data, without being able to measure telemetry and usage, it’s challenging to identify areas of improvement. But it’s not just the data itself that matters, it’s that this data is actionable, helping users understand not only the what, but also the how and why. With Dynamics 365 Sales product usage reports, we’re happy to offer administrators and sales managers the ability to get data at their fingertips.
The new feature allows sales managers and sales administrators to track the usage of Contacts, Opportunities, Leads and Accounts (COLA entities) by their sellers. With this information, they will be able to make critical decisions about the work processes within their teams. For example, they will be able to see which teams use the COLA entities less than others, and double-down on expanding CRM usage best practices to those teams. In another example, managers, with the help of product usage reports, will be able to easily identify the top performing sellers in terms of using the application, for rewarding or benchmark purposes.
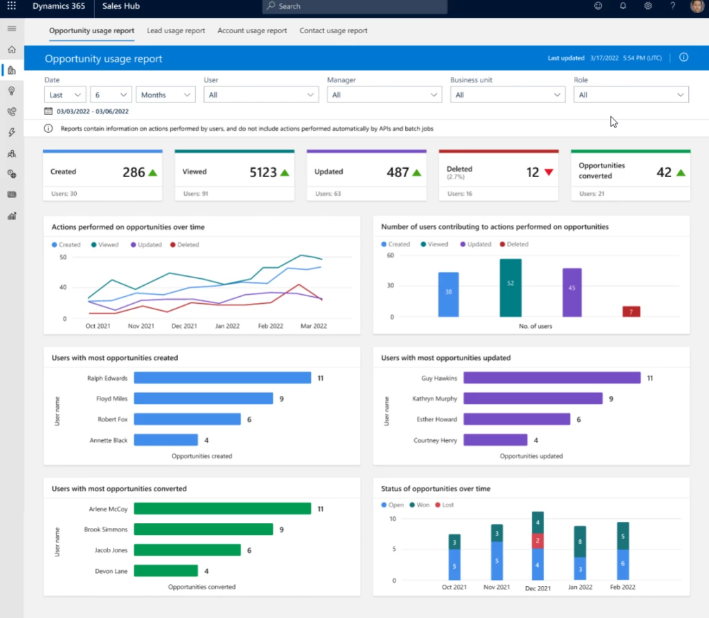
Understand seller performance with product usage reports.
The Dynamics 365 Sales product usage insights are Power BI embedded dashboards, that allow sales managers, sales administrators and other users to view the usage of COLA entities within the application. They can easily understand and assess the performance of sellers with respect to various transactional sales entities.
Sales managers can easily access the dashboards with a simple enable switch. Sales administrators or managers can also provide permissions to access these dashboards further to other users, based on configuration.
At this stage, we are releasing the following dashboards:
- Opportunity usage
- Lead usage
- Account usage
- Contact usage
Each dashboard can be divided into three broad sections.
- Filters – Slice and dice the data to have different views. Filtering parameters include data range, business unit, roles, manager name etc.
- KPI charts – Summarize KPIs for the specified date and the percentage change during the period. This view includes a trend to show how the KPI is doing in the selected timeframe compared with the previous timeframe. A green upward triangle indicates an improvement in the score, and a red downward triangle indicates a decline in the score.
- Metric charts – A detailed view of the individual values of records. For example, created date, status, and who created and converted the record.

Gain insights on how sellers work
On top of the benefits of the Dynamics sales usage reports to sales managers mentioned above, there are also benefits for sales administrators.
Sales administrators can analyze the Create, Read, Update, and Delete (CRUD) operations that sellers perform on their COLA entities. To help this analysis, the usage report dashboards have the following charts:
- CRUD operations over a period – To help the admin user to understand the usage of COLA entities by the sellers.
- Users contributing to the CRUD operations – To allow the admin user to easily find the usage of leads and opportunities by sellers or groups of sellers.
- Top users contributing to CRUD operations – To help the admin user to identify the top performing sellers in terms of using the sales entities.
- Leads & Opportunity overtime chart – To help understand the qualification/win rate of the entities over a period of time.

Next steps
Learn more about the sales usage reports: View and understand sales usage reports | Microsoft Learn
Enable reports by following the instructions: Enable sales usage reports for sales managers | Microsoft Learn